一、西门子BRAUMAT / SISTAR过程控制系统
BRAUMAT / SISTAR 是西门子面向配方控制生产过程的控制系统,它可用于食品加工、烟草、啤酒生产等生产过程中的控制和监视。其中,BRAUMAT主要面向啤酒生产过程,而SISTAR则主要面向白酒、软饮、调味品、饲料、乳制品等其他应用。BRAUMAT / SISTAR已有40年的发展历程,于2021年8月发布最新版本V8.0 SP1。
基于西门子"全集成自动化TIA(Totally Integrated Automation)"自动化理念,BRAUMAT / SISTAR具有以下有优势的性能特点,可帮助客户实现对工厂的可靠运营和高效灵活的工程维护:
1. 它符合ISA-S88.01过程控制标准,以图形化配方直观地展示工序过程;
2. 配方中的每个工序过程按照规则封装并可以随时调用,可以随时调整容量、温度、时间等参数,提高整个生产过程的灵活度和重复性;
3. 路径控制是应用在有大量罐区间传输物料的功能,能使生产结构更加透明,降低生产过程中的能源消耗并节省生产时间,只需配置起点和终点,即可自动规划路径,并判断路径状态,自动切换至最优路径;
4. 回放模式能够记录生产过程的图形化数据,用户可以自由选择回放时间,便捷高效地完成故障诊断工作;
5. 它能够方便地扩展规模,不仅支持小型工厂的单服务器单PLC,也可以方便地扩展至大型工厂的多区域冗余服务器,也有标准数据接口,可以与SIMATIC IT MES、能源管理系统实现无缝对接,全面完整的数据记录与归档可以保证所有批次的生产数据能够被完整记录,确保了生产过程数据的高度透明。

项目案例:该项目为旧线改造项目,以前的系统是常规的scada控制系统,改造成Sistar系统后,从订单下发到生产、极大的简化了操作人员的工作量,并且不容易出错。工单由MES系统下发到Sistar系统,Sistar系统就会自动根据工单进行生产。

A线SISTAR系统
新会一厂E线系统:

李锦记(新会一厂)E线SISTAR系统
新会一厂G线系统:

李锦记(新会一厂)G线SISTAR系统

二、圆盘制曲系统:
圆盘式自动制曲机是为酱油、酱、酒类等生产过程中单一菌种的培养设备,具有入曲、出曲、翻曲、调温、调湿、消毒及搅拌培养等为一体的全封闭式自动发酵制曲装置。本系统采用三菱Q系列PLC做为主控系统,总IO点8000多个点。








三、鼓油缸信息化管控系统
沉淀缸自动控制及数据管理系统主要由四个系统组成,沉淀缸底部出料系统、沉淀缸平台出料系统、沉淀缸入料系统以及CIP清洗系统。
在CIP清洗,分为两个系统,一个是CIP日常洗,一个是大清洗。
日常洗分为水碱水消水和水消水两种组合,水代表水洗,碱代表碱洗,消代表消毒洗。组合洗每个步骤运行的时间和次数已开放出来,用户可设置。除了组合洗,还有单次洗,即单次水洗、碱洗、消毒洗,时间均为开放设置。
大清洗清洗步骤为水碱水消水,每个步骤均有时间设置,平台管道时间,沉淀管道时间,排空管道时间。大清洗之前需要从10号、18号、28号储料罐中选择一个作为循环中间罐,碱洗还有一个碱回收ph和循环液位的设置。大清洗程序可以单次水洗一次,碱洗一次,消毒洗一次还有组合洗水碱水消水一次。大清洗所有的时间均为开放设置。



完成现场数据采集与控制,主要由控制器、模拟量输入模块以及数字量输入或者输出模块组成。本系统中控制器西门子公司的S7 1500系统,控制器的扫描周期为毫秒级,编程控制灵活,所配套的模拟量输入/输出模块精度高,易更换,易扩展。
所有的变量检测、转换、计算以及现场设备的控制均在控制站中完成,操作站只提供一个可视化的操作平台,在不修改参数的情况下,控制站与操作站是相对独立的,也就是说在正常运行过程中,计算机退出或者死机均不影响生产的顺利进行,达到安全生产的目的。
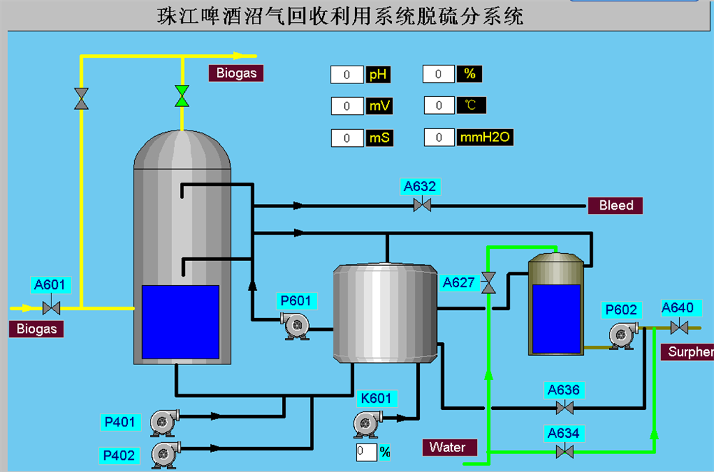
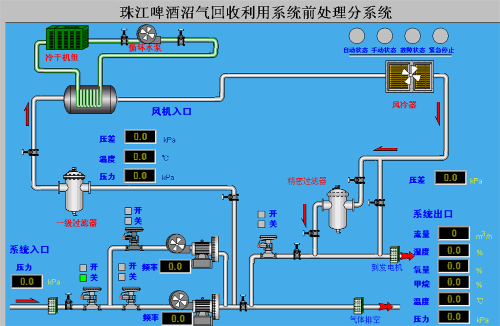
珠江啤酒
系统整体结果如图一所示。现场的信号分别由各分系统的PLC采集,脱硫系统和前处理系统通过工业以太网直接将数据上传上位机,中控PLC与溴化锂系统、发电机系统通讯,并将采集的其他信号一起通过工业以太网上传上位机。后台监控系统有两台并行运行的工控机,两台计算机可以分别对系统进行监控。


该画面显示了整体工艺流程,包含了一些主要的信息,例如脱硫系统、前处理系统、发电机组、冷却系统的运行情况等。粉色管道为沼气,黄色管道为烟气、红色管道为热水、绿色和蓝色管道为冷水。阀门关闭为灰色,开启为绿色,故障为红色。脱硫系统如果启动,在代表脱硫系统的罐体上将有动画水滴落下;前处理系统和发电机组、泵等如果启动,在相应的位置会出现转动的风轮;如果发生故障,相应的对象将变成红色,以示报警。鼠标移动到相应的对象上时,可以进行点击,将进入相应的分系统。



